简介:
物联网管理系统源码 号卡智能管理平台 轻量级物联网综合业务支撑平台
基于 SpringBoot、Vue、Mybatis、RabbitMq、Mysql、Redis 等开发的轻量级的物联网综合业务支撑平台。支持物联网卡、物联网模组、卡+模组融合管理。提供状态、资费、客户、进销存、合同、订单、续费、充值、诊断、账单等功能。
平台可同时接入中国移动、中国电信、中国联通、第三方物联网卡进行统一管理。逐步完善平台,助您快速接入物联网,让万物互联更简单。
图片:






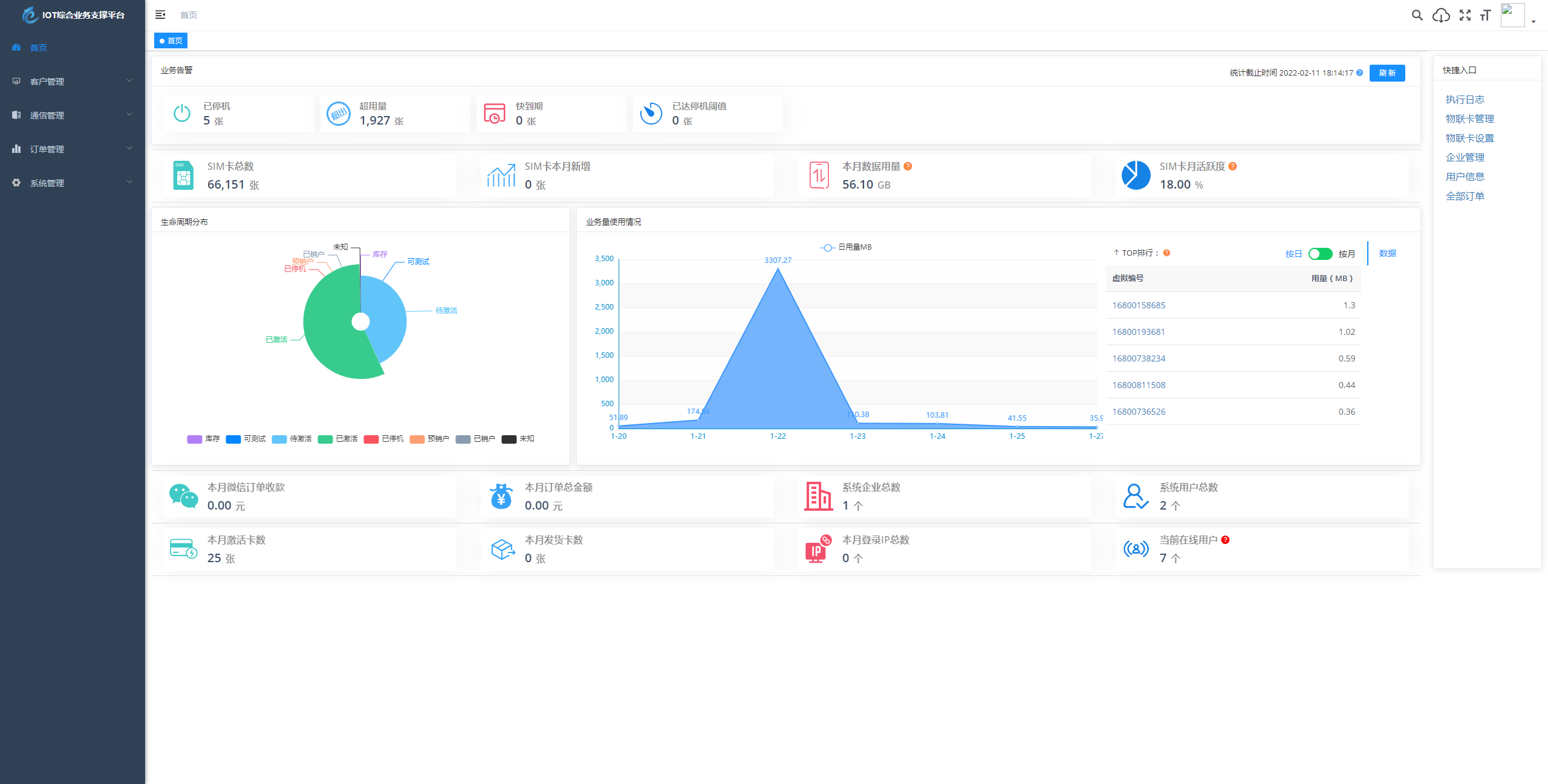
物联网管理系统源码 号卡智能管理平台 轻量级物联网综合业务支撑平台
基于 SpringBoot、Vue、Mybatis、RabbitMq、Mysql、Redis 等开发的轻量级的物联网综合业务支撑平台。支持物联网卡、物联网模组、卡+模组融合管理。提供状态、资费、客户、进销存、合同、订单、续费、充值、诊断、账单等功能。
平台可同时接入中国移动、中国电信、中国联通、第三方物联网卡进行统一管理。逐步完善平台,助您快速接入物联网,让万物互联更简单。





资源失效联系你的上级操盘手 防失联公众号:共研赋能社
项目来源于网络,防止被割韭菜 !
本站初心:花着比韭菜更少的米,用着和韭菜一样的东西,仅学习其中的思路
良不良心自己体会,某些割韭菜的网站在这里我就不黑了,切记!
共研赋能社只做解密,项目里的联系方式仅为咨询用!收费一律删除~
所有教程里所涉及的软件工具共研赋能社99%都有可以下载到免费的,除了一些定制类的软件没有。